在数字化转型的浪潮中,教育领域正经历着前所未有的变革。我们推出的虚拟仿真教学实训平台网站,是一个集资源整合、智能管理、高效教学于一体的创新解决方案,旨在为学校构建一个全方位、立体化的虚拟学习环境,让知识的传递与实践的探索超越传统界限。

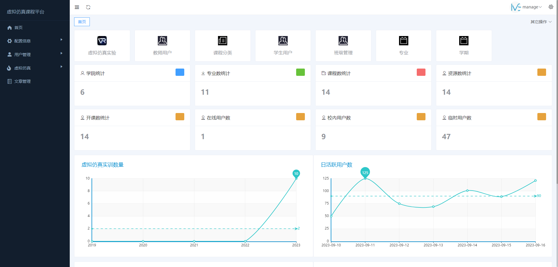
虚拟仿真教学管理平台提供实验教学软件的分类整合,实现教学资源共享,对教务、实验教学示范中心、虚拟仿真中心教学、实验室等方面全方位统一管理。满足虚拟仿真实验、实体实验、仪器共享等教学资源的扩展性、兼容性、前瞻性管理。
以虚拟现实技术和网络信息技术开展实验实践教学,可实现教务管理;专业、课程、教师、学生、选课、课程安排。
成绩信息管理;虚拟仿真实验教课管理、课程计划、组织、安排,批改实验报告,给定实验成绩。
虚拟仿真实验学习管理;学习和操作实验、体验实践教学内容、提交实验报告、查看实验报告和成绩。
资源管理;资源定义、浏览、上传、检索、删除、维护等。
满足虚拟仿真实验在线实时运行和管理,后台数据监控等。

平台具有管理员、教师、学生、游客四种平台用户登录角色。管理员系统具有帐号管理、信息管理、统计分析管理、权限管理、首页维护。教师系统包含教学模块、考核模块、教学资源模块、统计数据模块。学生系统包含教学、考核模块类型的教学资源使用模块。游客系统包含教学、考核资源的试用模块。

该平台整合了学校内的各类虚拟仿真资源,包括但不限于科学实验、工程技术、医学模拟、文化历史等多个学科领域,实现了资源的集中展示与高效利用。教师与学生只需通过统一的入口,即可轻松访问到丰富多样的虚拟教学资源,极大地拓宽了学习路径,提升了教学互动的灵活性和深度。

虚拟仿真实验:
平台跳转功能:登录用户可通过网站内的实验页面进行平台与平台间的跳转,平台自动识别用户账号,记录用户在实验中的操作与成绩并一键上传到虚拟仿真教学管理平台。
实验评价:用户通过对网站上的虚仿实验体验,在线对实验进行打分并提出评论意见。
实验答疑:负责老师和软件技术负责人可对用户提出的实验问题进行答疑回复。
后台管理:
门户网站管理:对网站的基本门户信息进行发布和维护。更改网站模块内容的显示与隐藏。
新闻管理:发布及管理网站的新闻信息,对新闻公告、教学动态、中心制度、教学指南、资源库、平台概况、师资队伍、实验教学等必备内容,进行动态信息发布管理。
用户管理:分配、管理平台内用户,并可以进行属性设置,支持批量录入。
班级管理:分配、管理、创建班级,为班级分配学生及相应负责教师。支持批量创建班级,一键为老师分配多个班级。
虚仿实验管理:上传虚拟仿真教学软件,快速进行添加修改删除等操作。
成绩管理:
成绩查询:根据虚仿实验或试卷考试发布的场次,进行本场考试成绩的查询。并有考试类别、发布时间、参考班级的筛选条件进行查找。
成绩统计:对指定场次的考试成绩的平均分、最低分、最高分进行数据统计并生成柱状图。对本场考试的成绩分布(优秀、良好、及格、不及格)进行数据统计并生成饼状图。
实验报告下载:对指定场次的虚仿考试实验报告进行下载,支持批量下载。
成绩下载:对指定考试的场次成绩表、成绩统计进行下载。
为学校提供便捷的虚拟仿真资源管理方案,该平台统一管理学校各类虚拟仿真资源,实现高效上传、存储、更新与分享,确保资源时效性与准确性。
平台具备严密的账号体系,保障用户信息安全与隐私,管理员可实时监控用户操作,确保平台稳定运行。此平台可帮助学校提升虚拟仿真课程教学质量与效率,为学校的持续发展注入新动力。
虚拟仿真教学实训平台网站,是教育数字化转型的重要成果之一。它不仅革新了传统教学模式,也为培养具有创新精神和实践能力的高素质人才提供了有力支撑。我们相信,随着技术的不断进步和应用的不断深化,该平台将在未来的教育领域中发挥更加重要的作用,引领教育走向更加辉煌的未来。